Lena has effectively been gone since the end of November and we’ll announce it properly next week when her contract officially ends. But one consequence of this is that I take care of server relaunches all by myself now. And you know what the say: You don’t know what you got till it’s gone…because server relaunches come with a lot of tasks
. But that’s just how it is for now, so in case you missed it: We (I?) relaunched Junkers last Monday!
I then fiddled a bit more with the rate limiting I mentioned in devlog 2025-04 to avoid players getting errors when loading pages that just naturally trigger a lot of requests (think the info page of a large airport with hundreds of company logos).
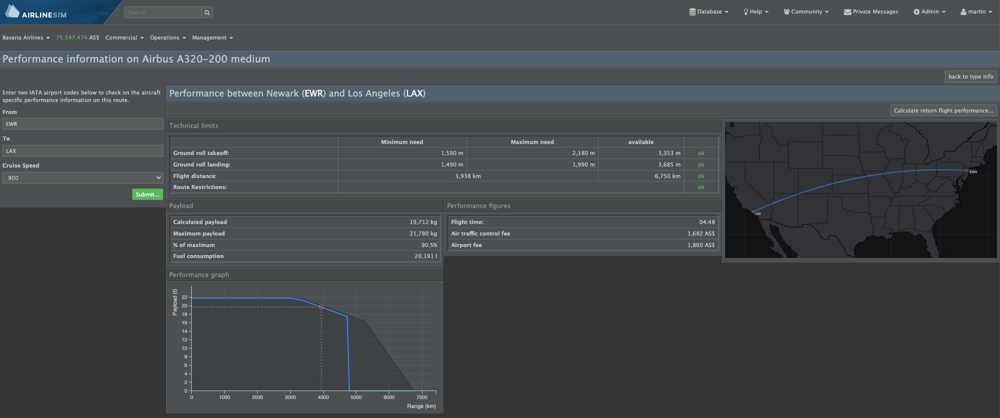
With that out of the way, I switched back to work full steam on the performance system 1.5. I am fairly happy with my progress. As usual, things take a bit longer than planned, especially the ones you didn’t have on the radar. One of these were the performance charts which were in dire need of an overhaul. So after the next patch, they’ll look somewhat like this:
The example still uses the old performance system, which explains the silly curve of the performance chart. But you can see that it’s been brought more in line with other charts in the game and that it also shows a reference graph of what the performance looks like under unconstrained conditions. Here, I’ve picked a speed override that reduces range/payload.
This page in particular still needs some love, and I need to wrap up a few other details about the new performance system before the data team can start preliminary data research. But I am confident this will get finished this week. Once that’s done, I also plan to provide a more thorough description of what the 1.5 system can and can’t do. Might even make it a video, but we’ll see ![]()
